CI/CD and Deployment
In this course, you will learn how Continuous Integration and Continuous Delivery (CI/CD) work within IBM DevOps Solution Workbench. You'll see how to automate your deployments and safely ship new features using pipelines that build, deploy, and release your services.
Outlineโ
This course introduces the concept of CI/CD in IBM DevOps Solution Workbench and shows how pipelines help automate development workflows.
CI/CD is a powerful feature that enables teams to automatically build, test, and deploy code changes. In this course, you'll learn how to configure pipelines that simplify and secure the release of your services, ensuring that updates reach your environments reliably.
Exerciseโ
Estimated time: 30 minutes
Exercise goal: You will be able to create, run deploy and release pipelines for a asset-based project
Please note that the links to the workbench tools in this tutorial only apply to the IBM Education Environment we provide. If you are using a different environment, e.g. your own installation, you will need to navigate directly to the required tools.
Step 1: Import Order project assetโ
First we need a project to create pipeline for it. For easier creation we will create a project based on an asset of the local marketplace of the Solution Designer.
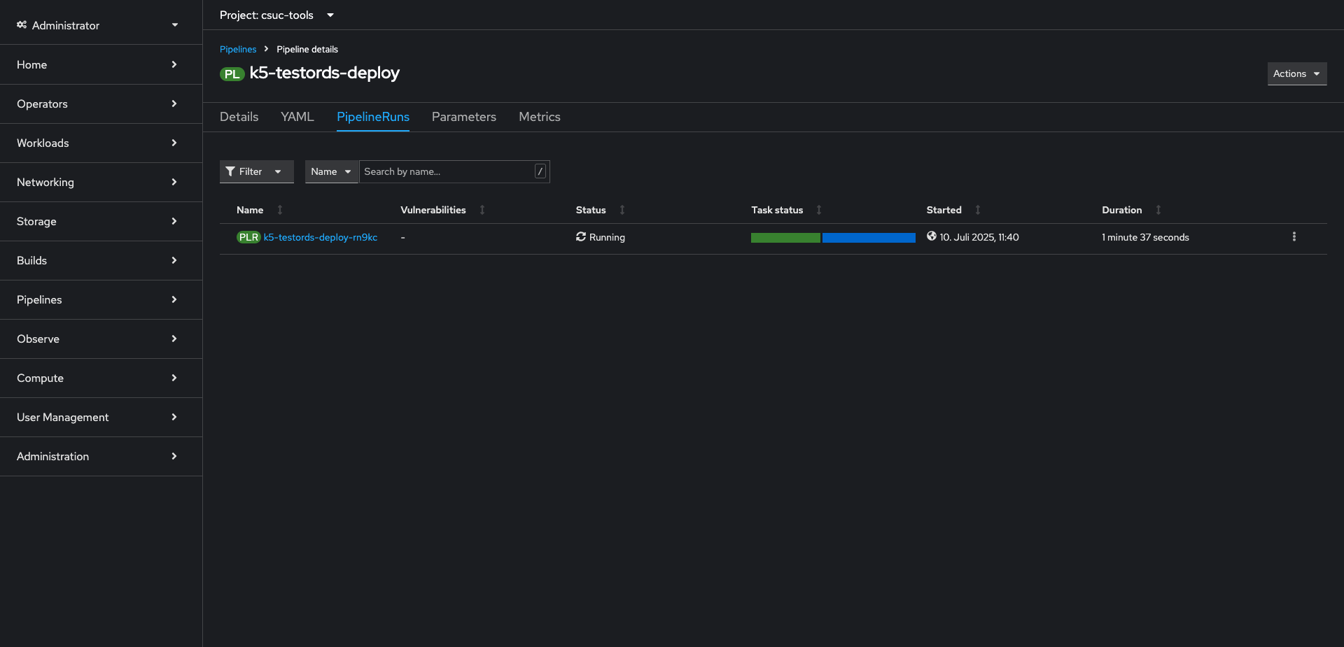
Step 2: Create and trigger a deploy pipelineโ
In this section, we will create and trigger a deploy pipeline for the Order project that has been imported into your workspace. This steps are done to get changes directly built and deployed to a target destination.
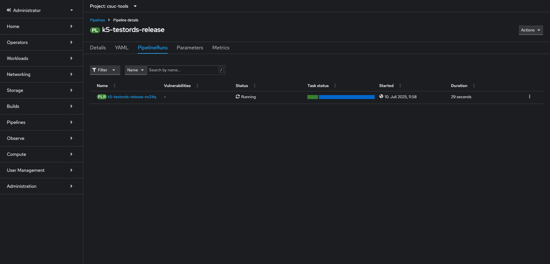
Step 3: Create and trigger a release pipelineโ
In this section, we will create and trigger a release pipeline for the Order project that has been imported into your workspace. This steps are done to get changes directly built and deployed to a target destination.
You created a project based on an asset and ran a deploy and release pipeline!
Related Linksโ
Please find more information about CI/CD and deployment:


























